Smart Game Booster Review & Rating
-
Features - 9/10
9/10
-
Interface - 10/10
10/10
-
Performance - 9/10
9/10
-
Price - 8/10
8/10
Summary
Smart Game Booster is a game optimization tool for Windows. It can boost gaming performance by implementing some tweaks on your computer.
Overall
9/10Pros
- Can Overclock CPU and GPU
- Improves Game Performance and Overall FPS
- High-Temperature Alert
- In-Game FPS, Temperature Stat
- Gaming Driver Updater
- Extra Useful Features
Cons
- Super-Boost can over-heat CPU and GPU If the cooling system is not good on your computer
Gaming has been so much popular these days. So, This smart game booster review is something you might be interested in. In this review, You will know about this small software in detail including its pros and cons.
Modern games have very strict system requirements for PCs. It makes it tough to play graphics, CPU, and RAM-hungry games on medium specs even high-end PCs. System resources are often occupied by other services. So, You may not get maximum gaming performance. In this case, optimization software like Smart Game Booster can help. However, How is it? Should you use it? This smart game booster review will answer many of your questions. You will know if it can really boost gaming performance or not.

Table of Contents
Smart Game Booster Review
Smart Game Booster can disable unnecessary services to free up CPU power, RAM, and GPU by a single-click or automatically. It ensures maximum gaming performance. Else, It comes with some more useful features and tweaks that may improve your gaming experience. However, How good it can do its job? Go through this smart game booster review. You will get to know about it more.
Features and Specs Review:
This is a very small software. Here are the technical specs of Smart Game Booster.
| Software Name | Smart Game Booster |
| Latest Version | v4.4 |
| Supported OS | Windows 10/8/8.1/7/Vista/XP |
| Installer Size | 35.4 MB |
| Installation Size | 138 MB |

If you look at the list of features, you will find the followings-
- Game Booster
- Overclock
- Computer Temperature Monitor
- System Optimizer
- Crucial Driver Updater
- Game Launcher
- Disk Defragmenter
- FPS Monitor
- PC Diagnosis
Overall, these features have made it a complete game boosting package.
Game Booster:
The smart game booster constantly monitors your gaming activity. When you launch a game, it automatically stops unnecessary features and services so that you can get maximum from the CPU, GPU, RAM, and SSD/HDD.

CPU and GPU Overclock:
The smart game booster can overclock your GPU and CPU. It increases the overall FPS and game performance. The developers claim that it can increase up to 50% FPS. It is applicable for both NVIDIA and AMD graphics cards.
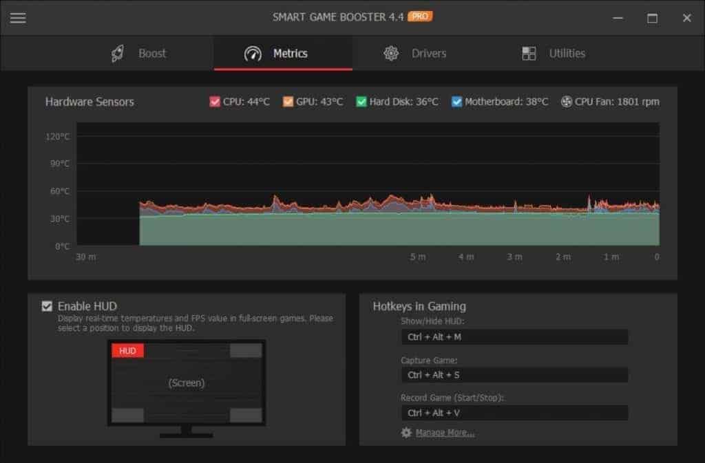
Matrices:
It has a dedicated tab for temperature matrices. You can view CPU, GPU, Motherboard, HDD/SSD temperatures. It also shows the CPU fan speed. Also, In games, you can view FPS, CPU, and GPU temperature. It helps a gamer in many ways.

Gaming Driver Updater:
The smart game booster has a build-in driver updater function. It is not like other traditional driver updating software. It only can update the graphics card, sound card drivers. However, It is a very good addition for those who already haven’t a dedicated driver updater like Driver Booster Pro.
System Optimizer and Extra Features:
To improve gaming as well as overall computer performance, the smart game booster has several extra features. It has a system diagnostic, system optimizer and disk defragment feature. You can use them when it is necessary.
Smart Game Booster User Interface Review:
The user interface of the smart game booster looks good. It is simple, clean, and modern. In the dark, window, you can see all of the necessary options very clearly. It is very easy to navigate between necessary options. Overall, the UI of the smart game booster looks neat and clean, and it is very user friendly.

Smart Game Booster Performance Review and Details:
In this part of the smart game booster review, you will know about its performance and details.
Personally, I have got a pro license to test it. I have used it on a high-end PC and a medium specs laptop. In both computers, the experience was pretty much solid.
After installing the smart game booster, you start using it immediately. It automatically detects games and activates itself before launching any games. You have options to configure how it will boost gaming performance. It includes over-clocking your GPU and CPU. Besides over-clocking, it frees up your RAM and CPU usage to ensure maximum gaming performance. The over-clocking level can be disabled or set level 1 to 2. However, You should choose the options according to your PC’s cooling system. Because over-clocking can increase CPU and GPU temperature.
While playing games, the smart game booster continuously monitors FPS and, CPU and GPU temperature. If the temperature goes too high, it will alert you by playing an alert sound. It helps to prevent unexpected system crashes during gaming.
In my test, this software actually increased the gaming performance a bit. It works best when your PC has so many services active in the background and preventing a game from utilizing maximum hardware power. Else, Over-clocking GPU increases the overall FPS of a game. That is another cool thing.
Cons:
If you look at this software, you won’t notice any major cons. The only one thing you should be worried about it its super-boost. If you don’t have a good cooling system, it can increase CPU and GPU temperature.
Smart Game Booster Price:
The smart game booster has a free version. However, To get all benefits, you will have to purchase the pro version. The price starts at 39.99 USD. However, the TechClassy audience can get it at just $14.99. It includes 1 PC license for a year. The discounted price of the 3 PCs version is $19.99 instead of $119.97.
Smart Game Booster Review: Conclusion
The smart game booster can be a useful tool for PC gamers. It works on any type of computer. It works best when you have a decent cooling system because you can use the super boost feature without worry. You already may have a decision after reading this smart game booster review. I don’t have any problem recommending this tool to you.









